液压支架移架和放煤是综放工作面的两个主要产尘尘源,约占综放面粉尘产出量的30%左右,亦是综放工作面防尘的重点之一。 液压支架移架产尘的特点是,只在移架作业(降柱、拉架、升柱)过程中产尘,产尘时间极短;产尘部位主要在液压支架架间,尤其在液压支架前半部,处在工作面采场主风流中,产生的粉尘在风流作用下极易扩散。放煤口放煤产尘的特点是,主要在放煤作业时产尘,尤其在放煤初始阶段产尘量大;产尘部位在液压支架后部刮板运输机处;支架后部由于受到支柱、四连杆、高压软管等支架零部件阻碍与支架前部主风流相比风速较小,但在后部刮
液压支架移架和放煤是综放工作面的两个主要产尘尘源,约占综放面粉尘产出量的30%左右,亦是综放工作面防尘的重点之一。
液压支架移架产尘的特点是,只在移架作业(降柱、拉架、升柱)过程中产尘,产尘时间极短;产尘部位主要在液压支架架间,尤其在液压支架前半部,处在工作面采场主风流中,产生的粉尘在风流作用下极易扩散。放煤口放煤产尘的特点是,主要在放煤作业时产尘,尤其在放煤初始阶段产尘量大;产尘部位在液压支架后部刮板运输机处;支架后部由于受到支柱、四连杆、高压软管等支架零部件阻碍与支架前部主风流相比风速较小,但在后部刮板输送机处有一较宽阔的连通空间,放煤时产生的粉尘如未被沉降,易随风流沿此通道向下风邻架扩散。

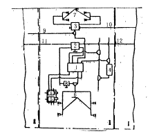
液压支架喷雾示意图
根据液压支架移架、放煤产尘的特点,在设计方案中,有针对性地采取以下技术措施:第一,设计一种自动喷雾控制阀,使液压支架移架和放煤的喷雾降尘与操纵液压支架动作的液压系统联动,实现自动喷雾降尘,即实现作业产尘时自动喷雾降尘,移架和放煤结束自动停止喷雾降尘;第二,在喷雾系统中增加一个组合五通阀,可以实现本架移架自动喷雾下风邻架同时自动喷雾,使得下风邻架扩散的粉尘被二次喷雾降尘,可提高喷雾降尘效果;第三,设计磁化喷嘴,使水磁化,改善水雾的物理特性,提高水雾对粉尘的捕获能力。

1-多功能自动喷雾控制阀;2-四通平面闸阀;3-组合五通阀;4-尾梁操纵阀;5-前柱控制阀;6-移架喷咀组;7-放煤口喷咀组;8-手动阀门;9-去临架喷雾;10-喷雾水从临架来;11-主供水去临架;12-主供水管
为了简化喷雾降尘的管路系统,还设计并研制了一种两功能的自动喷雾控制阀。该阀属国内首创,试验成功后申报了专利(专利号为ZL95242892.x);磁化喷嘴经实验室测试,水经其磁化后,水的表面张力可以降低(1.96~4.47)%;水的蒸发率提高了0.2%左右,这都有利于水雾捕获粉尘。液压支架喷雾降尘,喷头安装位置如图3所示。其喷雾系统如图4所示。
上述技术措施经过工业性试验,取得了很好的效果,喷雾系统管路得到了简化,下风邻架同时喷雾能够实现;液压支架移架降尘率达到了81%;放煤口放煤降尘率达到了84.2%。